CDP企业版
- 适合开展精细化运营的团队
- 提供用户标签、画像与分群等高级功能
- 助你沉淀用户数据,实现精准管理与营销
提示
自2025年9月15日起,CDP企业版架构升级,取消“快速模式”安装部署、取消Flink组件的使用。
部署环境
操作系统:Ubuntu (建议版本 22.04 ~ 24.04)
环境:JDK 1.8 、docker 24+、docker compose 2.27.0
技术栈选择
后端:Java、Redis 、Zookeeper、Kafka
前端:vue、vue-element-admin、element-ui 、echarts
数据:Clickhouse 25.4.12、mysql
架构图

项目组成
初始化服务【clklog-init】:初始化服务,用于clickhouse数据库初始化和定时脚本任务配置。
接收服务【clklog-receiver】:数据接收服务,接收客户端采集的日志数据并存入kafka。
处理服务【clklog-processing】:数据处理服务,直接消费kafka数据,进行清洗后存入clickhouse数据库。
归档服务【clklog-archive】:读取kafka数据,将原始日志文件归档至文件系统。
管理接口【clklog-manage】:管理接口,提供clklog-ui前端项目管理、账号管理及数据清洗过滤配置相关接口。
统计接口【clklog-api】:统计接口,提供前端各维度数据查询统计分析接口。
统计展示 【clklog-ui】:基于 vue-element-admin 实现的相关统计分析及系统相关功能配置的前端应用。
SQL查询 【clklog-tabix】:基于tabix二开的ClkLog自定义SQL查询前端项目,提供可视化的前端连接clickhouse数据库服务,可直接在线查看或手写SQL查询clickhouse中Clklog相关数据库表的结构和数据。
用户画像模块接口 【clklog-ups】:用户画像相关接口,提供clklog-ui前端用户画像相关功能接口服务。
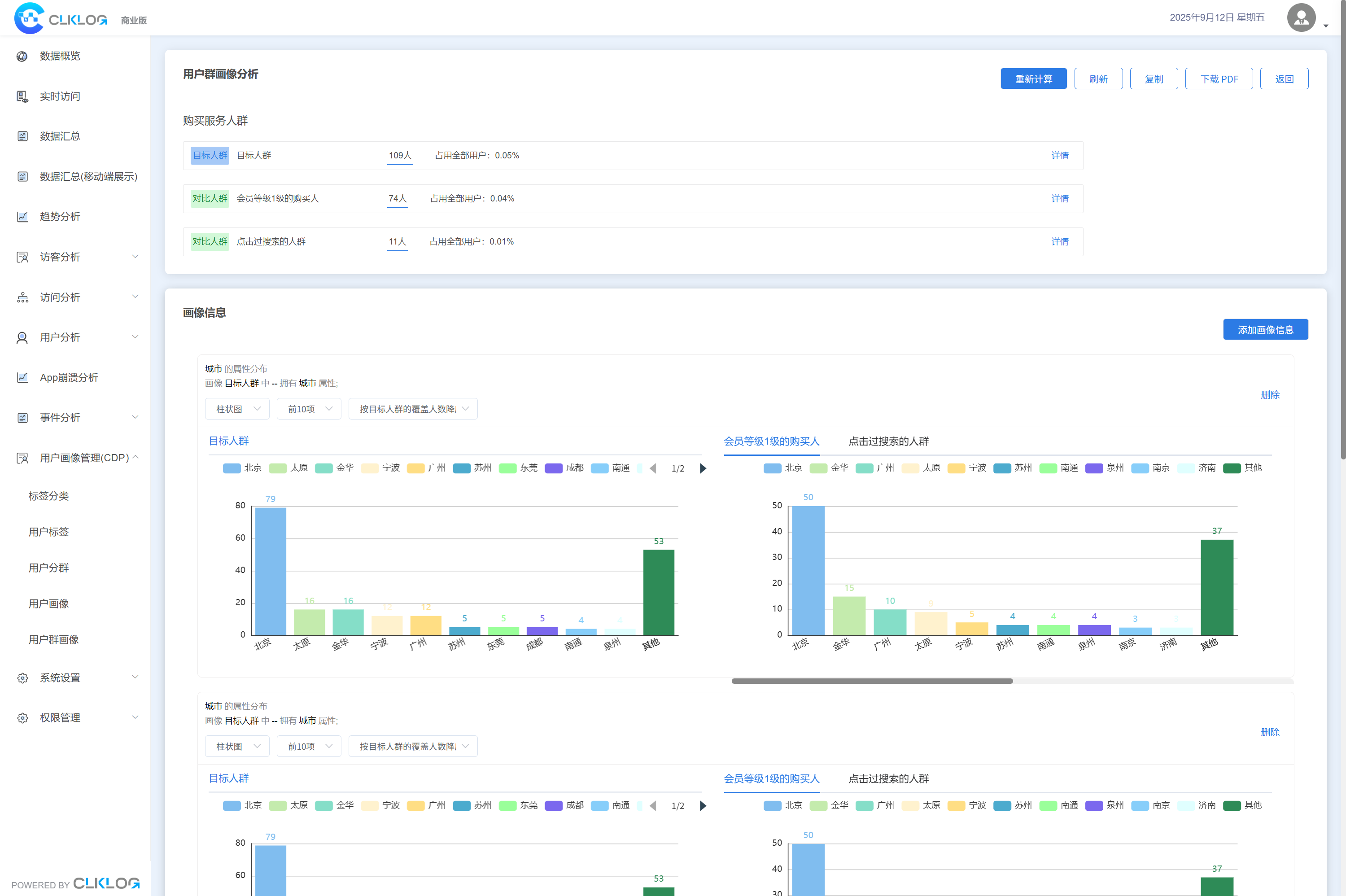
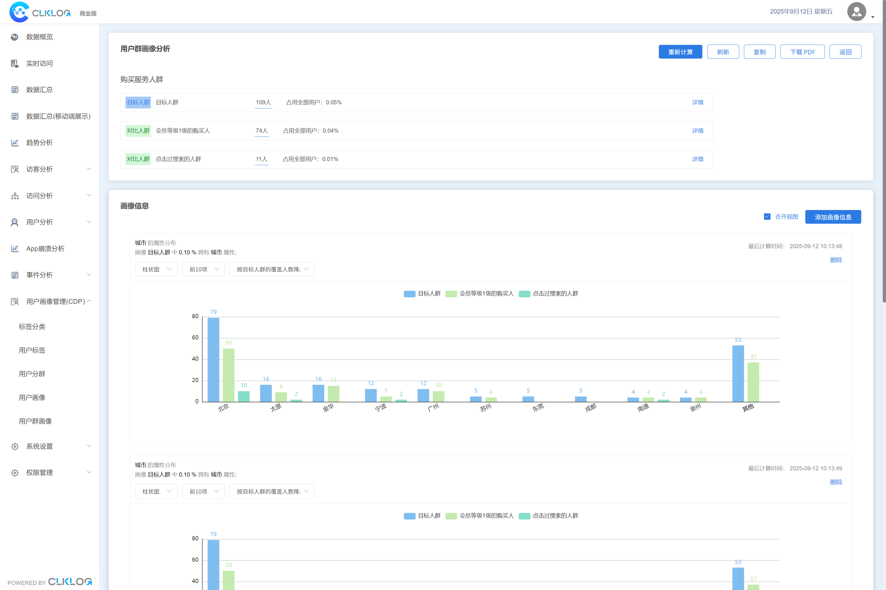
示意图
![]() | ![]() | ![]() |
|---|---|---|
![]() | ![]() | ![]() |
![]() | ![]() | ![]() |
![]() | ![]() | ![]() |
![]() | ![]() | ![]() |
















